Akıllı Nöbet Planlama Artık Çok Kolay
Hastane nöbet listesi hazırlama süreçlerinizi otomatikleştirin.
Nöbet listesi sihirbazı ile dakikalar içinde adil listeler oluşturun. Akıllı otomatik doldurma ve detaylı istatistiklerle tüm süreci yönetin.

Nöbet Listesi Yönetimi
Tüm nöbet listelerinizi tek bir ekrandan yönetin. Asistan sayısı, bölümler ve planlanan nöbetleri görüntüleyin. Nöbet listesi sihirbazı ile listelerinizi hızlıca oluşturun ve düzenleyin.

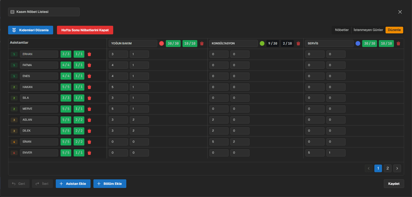
Gelişmiş Yapılandırma
Asistan ve bölüm ayarlarını kolayca düzenleyin. Birden fazla bölümü tek listede görüntüleyin. Toplam ve hafta sonu sayılarını belirleyin. Renkli göstergelerle takip edin.

Takvim Görünümü
Günlük nöbetleri detaylı yönetin. Manuel düzenleme veya otomatik doldurma seçenekleri kolayca listenizi oluşturun. Tatil ve hafta sonu takibini kolayca görüntüleyin.

Kısıtlama Yönetimi
Asistanların izin günlerini kolayca belirleyin. Sıkı ve esnek seçenekleri ile asistanların istenmeyen günlerini rahat bir şekilde yönetin. Otomatik doldurma izin günlerini dikkate alarak sizin için en uygun listeyi oluştursun.

Akıllı Otomatik Doldurma
Nöbet listelerini tek tıkla otomatik olarak doldurun. Sizin belirlediğiniz tüm kısıtlamaları dikkate alarak saniyeler içerisinde size en uygun listeyi oluşturur.

Otomatik Doldurma Seçenekleri
Otomatik doldurma özelliğini istediğiniz gibi özelleştirin. Özellikler doktorların ve kullanıcılarımızın ihtiyaçlarına göre tasarlanmıştır ve yeni özellikler hızlı bir şekilde eklenmektedir.

Otomatik Doldurma Hata Raporu
Otomatik doldurma işlemi sırasında oluşan çakışmaları ve hataları detaylı bir şekilde raporlayın. Hangi asistanın hangi günlerde çakışma yaşadığını görün ve hızlıca müdahale edin.

İstatistikler
Nöbet dağılımlarını hızlıca gözlemleyin, istenmeyen durumları renk ayrımları ile hızlıca tespit edip müdahale edin.

Nöbet Listeniz
Nöbet listenizi anlık olarak takip edin, eksik günleri, asistanların nöbet tuttuğu günleri, resmi tatil ve hafta sonlarını kolayca görün.

Dışa Aktar
Nöbet listenizi Excel formatında dışa aktarın. Kolayca hastane grubunuz ile paylaşın veya yazdırın. Farklı format seçenekleri ile ihtiyaçlarınıza uygun dışa aktarma yapın.

Paylaşılabilir Link
Paylaşılabilir link oluşturun ve nöbet listenizi ekip arkadaşlarınızla kolayca paylaşın. Linke sahip olan herkes nöbet listenizi görüntüleyebilir, böylece ekip içi iletişim ve koordinasyon daha da kolaylaşır.

Tanımlı Asistanlar
Düzenli olarak nöbet tutan asistanları ve kıdemlerini tanımlayın. Nöbet listelerinizi dilerseniz tanımlı asistanlar ile tek tıkla oluşturun ve zaman kazanın.

Tanımlı Bölümler
Nöbet tutulan bölümleri tanımlayın. Bölümler için özel renk atamaları yapıp takibinizi kolaylaştırın. Tanımlı bölümleri kullanarak zamandan tasarruf edin.
Hemen Başlayın
Profesyonel nöbet programı hazırlama aracı ile otomatik liste oluşturun. Ücretsiz deneyin!